Two years later – a small update on running a network of Raspberry Pi based temperature sensors and dashboards via an influxdb/Grafana Pi server.
Hardware changes: nothing much to report – everything is working reliably. A few of the Raspberries Pi Model 2 & 3 have been changed out for Pi Zeros – smaller and still more than powerful enough to run the temperature data gathering. The Pi 4B server hosting the Grafana dashboards and influxdb has been setup to boot/run from a USB3 SSD, the original 4GB memory model was swapped out for an 8GB model during debugging/testing out-of-memory crashes around the “compaction crash loop” issue detailed below.

Software issues: In my initial design I hadn’t set any data retention policy on the influxdb and after ~14 months the database had grown too big to be auto-compressed on the (32-bit kernel) Raspberry Pi 4B server. I quickly found I’d ran into this known issue – I set a sensible date range on my telegraf DB and things looked a lot better. Compaction failure crash loop came back again about 4 months later and I found that the influx dev team were not actively pursuing adding support for “large” DBs in the 32 bit code so I was left debating a few options:
- Export the DB then import onto another (64 bit) machine
e.g. laptop running Fedora and let the compaction complete then export/import back to the Pi (too much faff)
- Install 64 bit kernel on the Pi 4B
despite warnings about it being “experimental” it’s not too bad. As it turns out it’s relatively simple: I ranrpi-update, ignored the scary sounding warnings and added “arm_64bit=1” to the[pi4]section of/boot/config.txt, rebooted and woke up in 64-bit heaven!
- Move the influxdb server permanently to another 64 bit machine
e.g. another Fedora/Debian laptop/server – I really wanted to keep the whole thing Pi based.
Initially I chose none of the above and further reduced the data retention time on my temp_logger DB…. but some months later I went with the 64-bit kernel option…
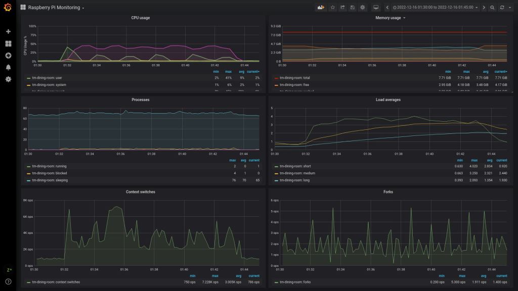
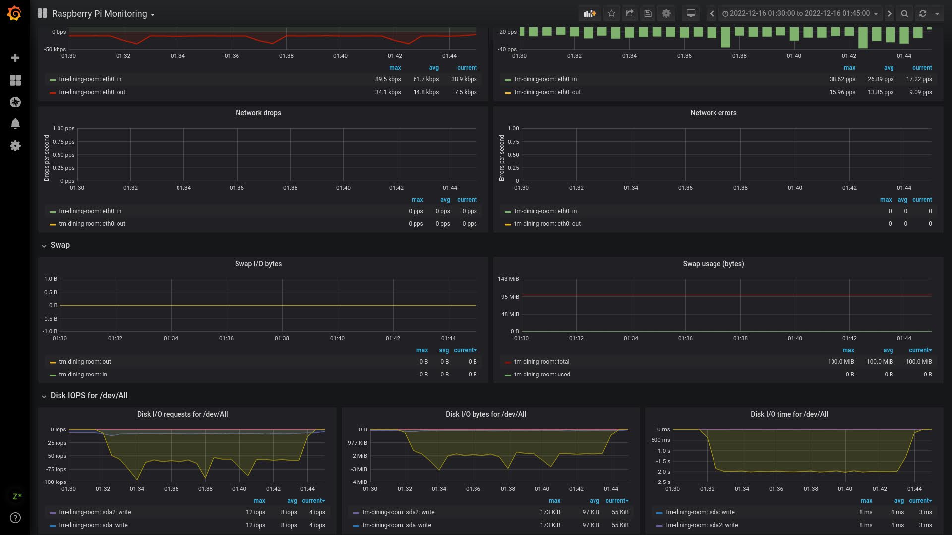
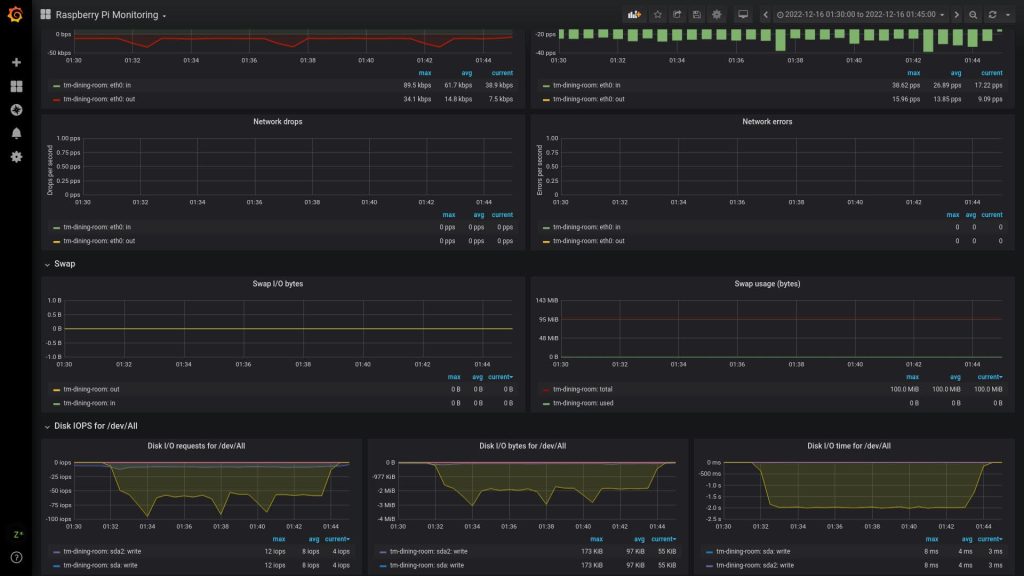
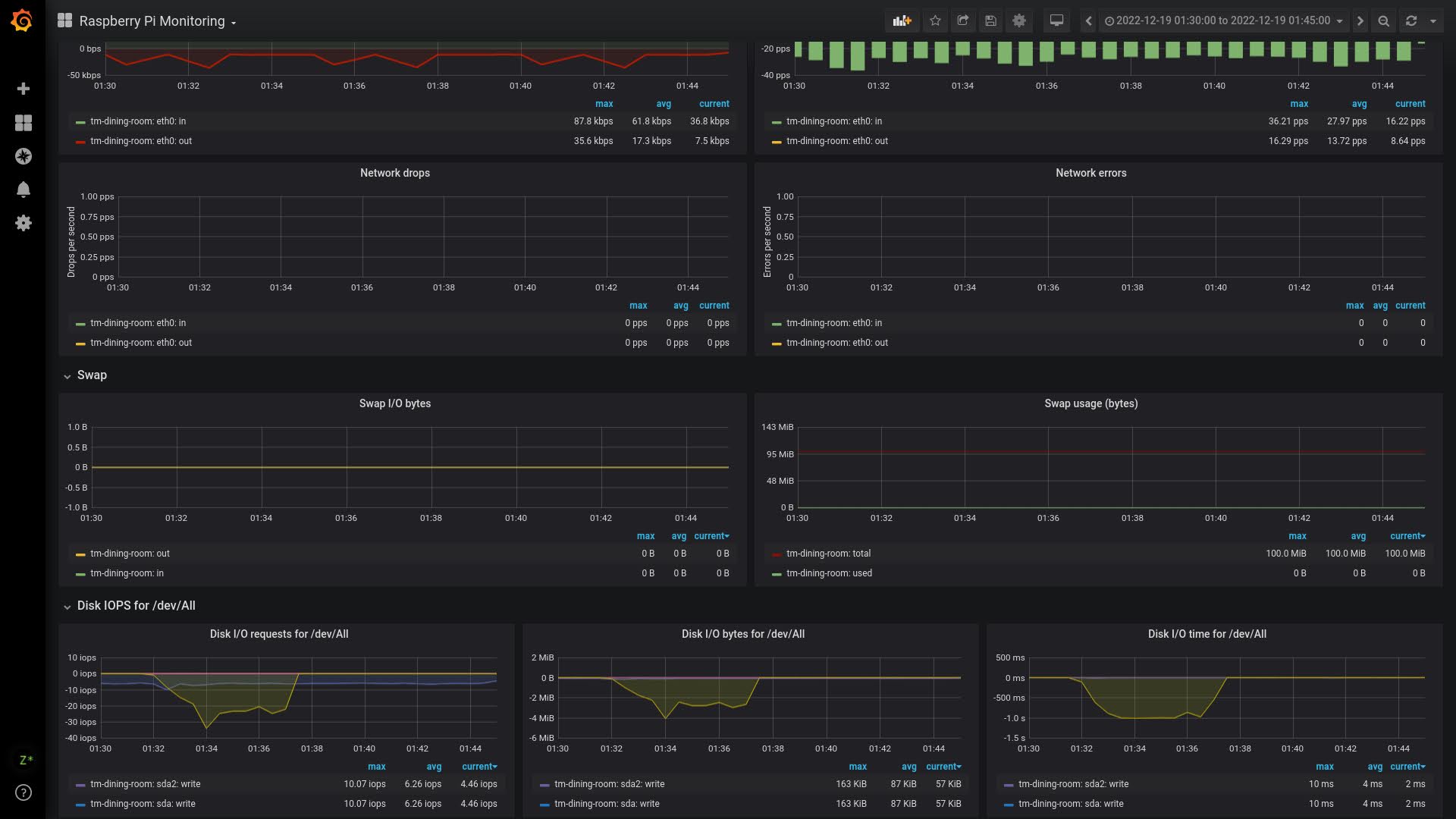
I have a simple backup script running every 6 hours that backs up the influxdb instance to an attached USB flash drive and to another laptop (which is in turn backed up to a cloud storage service), some performance stats show the improvement in this task from the 32-bit to 64-bit kernel (the same 15 minute segment of data from the 01:32 run on 2 different days):






Great stuff! I wonder if you had a closer look into alternatives for the rpi. I do have several oldies as well, but it’s time to look ahead..
I found this collection recently https://beebom.com/best-raspberry-pi-4-alternatives/
Cheers,
Ad
Australia